信源,信息来源的简称。
我们需要对采集 类型,内容,平台,地区 等多种属性进行管理。我们对此开发了三代信源管理平台。
采用模拟浏览器请求技术实现深度和广度抓取算法,总体分3个环节,对整个站点进行 1)全站扫描、2)数据储存、3)特性分析。
用“探头机器人”对整个网站预抓取一遍,相当于一个先头部队,把抓取网站的情况搞清楚以后,很快机器就知道采取哪种采集策略,大量需要采集的网站,只有极小的部分需要人工干预采集,而且更不需要编写一行爬虫采集代码,完全是自动化及低代码化大规模数据采集。
自动抓取
有了网站的画像属性,就知道匹配那种采集抓取策略了,大部分网站就能自动抓取就自动识别抓取数据,无需人工干预。
人工配置
有的网站抓取难度大,采用可视化技术将整个站点的标签提取出来给开发工程师,他们将可以快速的对网站的抓取进行配置。
我们在采集任何一个网站的时候将会有各种“探头”对网站的结构,广告位,关键性内容,导航栏,分页,列表,站点特性,站点数据量,抓取难易度,站点更新频率,等等。
采集模板
为了简化人工操作,提高工作效率,我们还提供了爬虫模板。爬虫模板的意义在于,用户遇到一个配置繁琐的站点,不用从头开始,只需要到爬虫模板库里面找类似的模板即可,如图所示:

配置
目前的爬虫工厂已经一个低代码化开发的平台了,更准确的说,我们不是在上面开发,而且在上面进行爬虫配置对数据采集抓取。如图所示:

维护
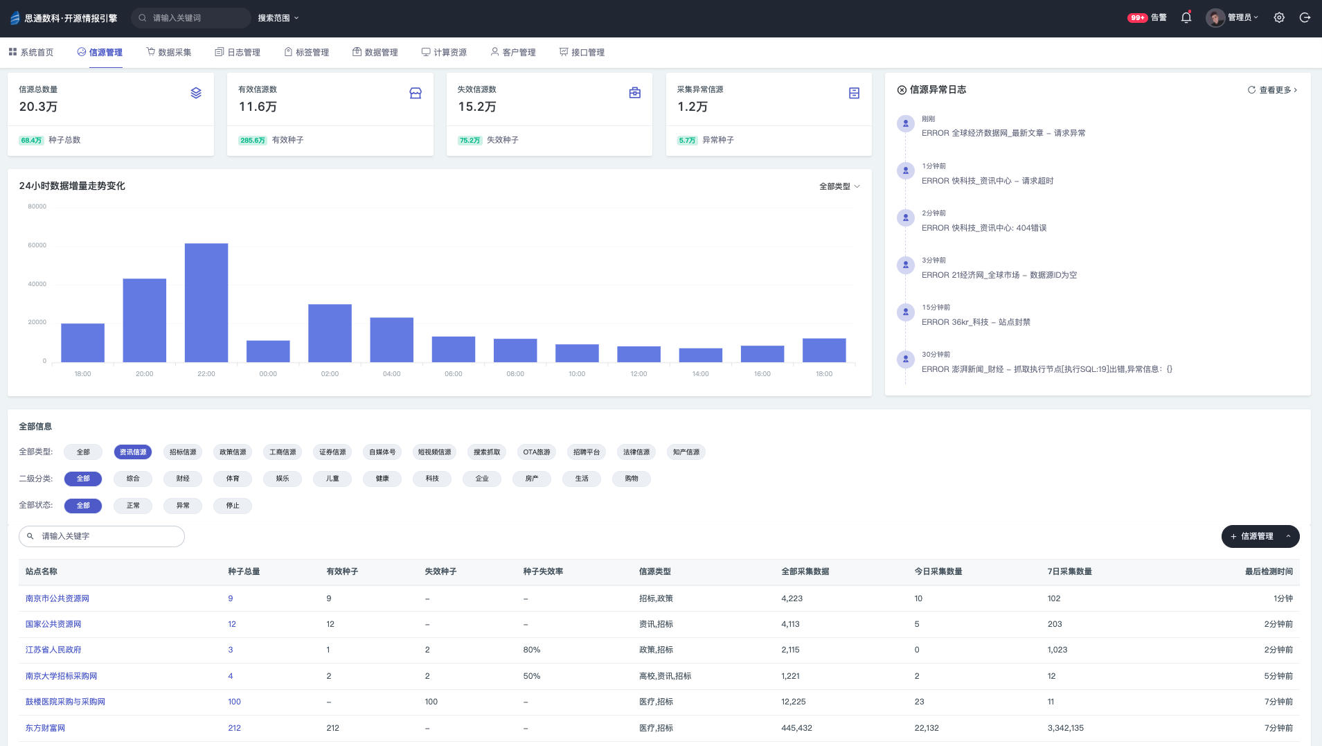
通过低代码的方式的开发,我们对爬虫的维护更加方便,只需要在web管理界面中,修改爬虫抓取配置即可,同时还可以在线调试,查看具体的抓取错误日志。否则某一个站点抓取出现问题,都不知道是哪台服务器上的哪个爬虫抓取错误。各种站点爬虫的量一旦大起来,维护成本极高。

控制器(master)
分发器(dispatch)
执行器 (downloader)
爬虫状态
采集状态
模拟请求头
代理IP池
x
x
x
x
x
日志跟踪ID
数据生命周期
自动解析
手动解析
通过kafka中间件将数据通过消息的形式发送给储存端子系统。